Запуск сайтов на PHP в BeAdmin

Пошаговое руководство по развертыванию PHP-проектов в BeAdmin.

BeAdmin — это современная, гибкая и удобная панель управления, созданная для упрощения администрирования серверов и сайтов. Будь то хостинг веб-сайтов, управление базами данных или настройка сервисов — панель предоставляет все необходимые инструменты в едином удобном интерфейсе.

Чтобы развернуть сайт, вы можете воспользоваться одним из автоматических сценариев.

Динамический сайт с базой данных

Перейдите на главную страницу панели и выберите сценарий Динамический сайт с базой данных, затем нажмите кнопку Запустить.

Запуск сценария в BeAdmin Выбор сценария для динамического сайта

Шаг 1. Установка модулей

Запустите установку необходимых компонентов из первого шага сценария.

Установка модулей в BeAdmin Процесс установки серверных модулей

Примечание

Установка Nginx занимает примерно 15 секунд, после чего можно переходить к следующему шагу — остальные модули (PHP, MySQL) установятся автоматически в фоновом режиме.

Шаг 2. Настройка виртуального хоста

Нажмите Перейти к хостам, а затем — Создать виртуальный хост.

Создание хоста в BeAdmin Переход к разделу виртуальных хостов

Форма создания хоста в BeAdmin Настройка параметров нового хоста

В открывшемся окне укажите:

  1. Доменное имя вашего сайта.
  2. HTTPS или укажите другой порт вручную.
  3. В списке index-файлов добавьте index.php в начало списка.
  4. Выберите стандартную папку или укажите свой путь к файлам.
  5. Выберите нужную версию PHP (если она не установлена, система предложит её установить).

Подсказка

Если выбрать подключение по HTTPS при создании хоста, система автоматически выпустит SSL-сертификат. Для этого домен должен быть заранее направлен на IP-адрес сервера.

Параметры PHP и SSL в BeAdmin Выбор версии PHP и настройка сертификата

Выбор созданного хоста в BeAdmin Завершение создания хоста

После создания хоста выберите его в списке и нажмите Выбрать этот хост.

Привязка хоста к сценарию в BeAdmin Выбор активного хоста для продолжения настройки

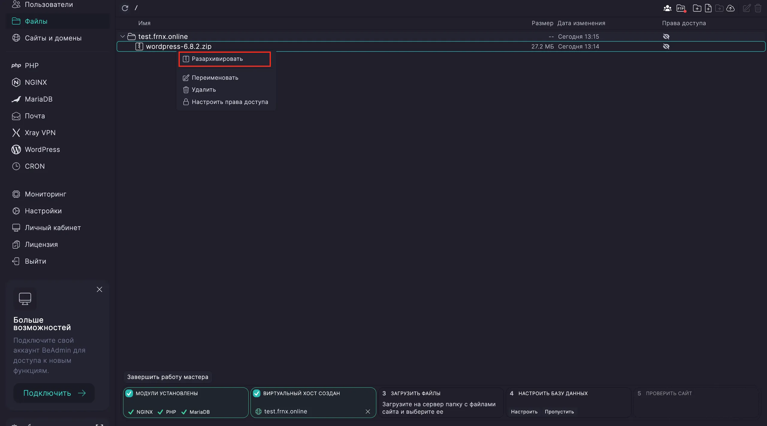
Шаг 3. Загрузка файлов

Нажмите Перейти в файлы, чтобы открыть менеджер файлов.

Файловый менеджер в BeAdmin Переход к корневой директории сайта

Загрузите файлы сайта в каталог виртуального хоста, используя кнопку Загрузить.

Загрузка архива в BeAdmin Загрузка контента сайта на сервер

Если файлы находятся в архиве, распакуйте его и укажите целевой каталог для мастера настройки.

Распаковка архива в BeAdmin Извлечение файлов сайта

Подтверждение каталога в BeAdmin Выбор рабочей директории

Шаг 4. Настройка базы данных

Нажмите Настроить, а затем Перейти к базе данных.

Настройка базы данных в BeAdmin Запуск конфигурации базы данных

Раздел MySQL в BeAdmin Управление базами данных MySQL

Создайте новую базу данных: укажите имя и нажмите Создать.

Создание БД в BeAdmin Форма создания новой базы данных

Примечание

При создании можно указать продвинутые параметры: кодировку и сравнение (Collation).

Затем добавьте пользователя: укажите базу, имя пользователя, пароль и нажмите Создать.

Создание пользователя БД в BeAdmin Добавление пользователя с правами доступа к базе

Выберите созданную базу и пользователя, нажав кнопку Выбрать.

Привязка базы к сайту в BeAdmin Связывание базы данных с текущим сценарием

Если вам нужно восстановить базу из дампа, загрузите .sql файл в разделе Файлы, нажмите на него правой кнопкой мыши и выберите Восстановить.

Восстановление базы из дампа в BeAdmin Запуск процесса импорта базы данных

Настройка завершена! Проверьте работу сайта по ссылке из финального шага сценария.

Статический сайт

Для сайтов, не требующих базы данных, выберите сценарий Статический сайт на главной странице и нажмите Запустить.

Статический сайт в BeAdmin Выбор сценария для статического сайта

Шаг 1. Установка веб-сервера

Запустите установку модулей. Как и в случае с динамическим сайтом, установка Nginx займет около 15 секунд.

Установка Nginx в BeAdmin Подготовка веб-сервера

Шаг 2. Настройка хоста

Нажмите Перейти к хостамСоздать виртуальный хост. Укажите домен, выберите способ подключения (HTTPS или порт) и, если необходимо, версию PHP.

Хост для статики в BeAdmin Настройка домена для статического проекта

После завершения нажмите Выбрать этот хост.

Шаг 3. Загрузка контента

Перейдите в файловый менеджер (Перейти в файлы) и загрузите файлы (HTML, CSS, JS) в каталог хоста. При использовании архива — распакуйте его.

Загрузка статических файлов в BeAdmin Загрузка файлов в файловый менеджер

Завершение развертывания в BeAdmin Результат успешного запуска сайта

Настройка завершена. Сайт доступен по вашему домену.

Помощь

Если у вас возникли вопросы или требуется помощь, пожалуйста, свяжитесь с нами через систему тикетов — мы обязательно вам поможем!

Обновлено:
Нужна помощь?Наши инженеры бесплатно помогут с любым вопросом за считанные минутыНаписать нам